
This Q4, we are launching a family of new solar power systems for gateways and edge AI cameras. Last year, we deployed a solar-powered LoRaWAN Gateway for The Things Network in the Brooklyn Navy Yard. The lead-acid based system is running well, but we realized that we could make the solar system better.
The new solar power systems are easier to install, will last longer and have a lower cost than traditional lead acid systems.
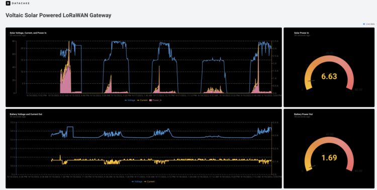
We have one system running a Dragino DLOS8N LoRaWAN Gateway (also on The Things Network) in upstate New York. The system provides continuous connectivity for LoRaWAN nodes in the surrounding area with cellular coverage provided by 1NCE. You can see our dashboard powered by Datacake to track power production, power consumption and battery charge levels.

Primary design differences between our LiFePO4 and lead acid systems:
Battery Cycles: LiFePO4 cells are rated for 2,000 cycles vs roughly for 500 for lead acid. Extending the battery lifetime reduces expensive truck rolls and drops ongoing maintenance costs. While the battery won’t match the solar panel’s lifetime, this change will bring it closer.
Weight: The LiFePO4 battery weighs 40% of an equivalent deep-cycle AGM battery. For a 30Ah battery, that is the difference between 5.5kg / 12 pounds and 14kg / 31 pounds. Lowering weight makes the system easier for a small team (or even a single person) to deploy and reduces shipping costs.
Integrated MPPT: Our maximum power point tracking charge control system is over 90% efficient and located inside the battery. This reduces the number of components to manage.
Enclosure Free: A lead acid battery requires a large enclosure with input and output cabling. This adds weight and bulk increases hardware and upfront machining costs. Our battery can withstand the outdoors and also transfers heat faster in high temperature situations.
Pre-Assembled: We will ship the systems with the bracket pre-attached to the panel to reduce your technician’s install time. The battery mounts in seconds to the bracket.

T-slot on battery case simplifies battery attachment to bracket

Waterproof M14 Connectors in and out of the battery

Panel is adjustable from 0 to 90 degrees. This is set at 50 degrees from the horizontal to optimize for solar angle in December
This system is designed to support multiple gateways and Edge AI cameras including those running off PoE. We will provide a range of panel and battery sizes to match a wide variety of solar scenarios and power consumption.
Planned System Options
| SKU | Panel Power (Watts) | Battery Capacity (Watt-hours) | Battery Voltage |
|---|---|---|---|
| K-P152-V102 | 25 | 230 | 12V Unregulated, 5V |
| K-P150-V102 | 50 | 230 | 12V Unregulated, 5V |
| K-P151-V107 | 100 | 786 | 12 Unregulated, PoE/PoE+ |
| P151-V103-BK110 | 100 | 1229 | 12 Unregulated, PoE/PoE+ |
| K-P151X2-V103 | 200 | 1280 | 12 Unregulated, PoE/PoE+ |
Need help matching a panel to an appropriate gateway or battery? Contact us so that we can help you size your system and help you figure out all the details.
Leave a Reply